Enquire
Now

Talk to us?

Monitor Frame Screen Content

All-in-One Sales Module โ€” Quotes, BOQs, and Projects, Structured for Geotechnical Workflows

From Enquiry to BOQ—One Powerful Sales Tool for Geotechnical Success

Easily prepare general quotes, BOQs, and customer BOQs with real-time actual quantities using our dedicated Sales Module. Keep all your work organized and up to date—with structured proposals, project files, and client data all in one place.  Everything your team needs, always accessible, always organized.

Monitor Frame Screen Content

Plan, Monitor, Execute โ€” All in Real Time with Geotechnical Precision.

Plan project timelines, allocate resources, and monitor task execution—all in one dynamic dashboard. 

Experience hassle-free planning and precise execution tailored for the demands of geotechnical operations.

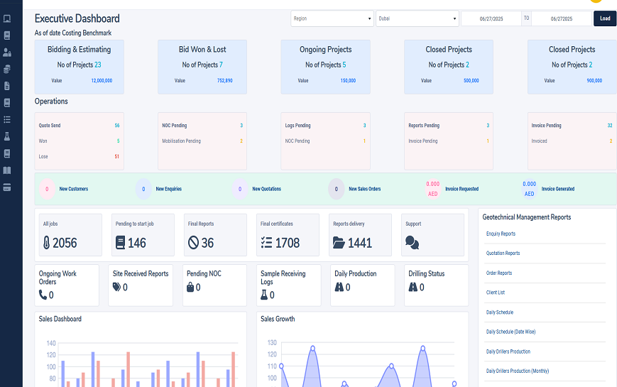
Monitor Frame Screen Content

Stay Ahead with a Real-Time Geotechnical Dashboard

Everything You Need. One Powerful Dashboard.

From sales performance to daily drilling status, every critical metric is visualized to help your team stay informed and in control—anytime, anywhere.

Integrated Modules

Our Portfolio

LQMS
Integrated ERP

LQMS can be integrated with accounting software to automate billing and invoicing processes. The integration can allow for seamless transfer of billing data from the...

Learn More
LQMS
Quality , Health and Safety

LQMS project management software with integrated QHSE tools can provide organizations with a comprehensive solution for managing laboratory projects and activities while ensuring quality, health,...

Learn More
LQMS
Asset management

LQMS with an integrated asset management module can help organizations manage their drilling machines, rigs, bits, and accessories efficiently and effectively. The asset management module...

Learn More
LQMS
Legal Compliance

LQMS with an integrated legal compliance module can help organizations manage gate passes, permits, contracts, insurance, and other legal compliance requirements related to their laboratory...

Learn More
LQMS
Task Manager

LQMS with an integrated task management module can help organizations assign specific tasks and timelines for their operations. The task management module can include features...

Learn More

Letโ€™s discuss about how we can help make your business better

Request a Call Back

United States of America

LQMS Software Solutions LLC
North East PA
Philadelphia
United States of America
  001 215 824 8921
  info@lqms.net

United Arab Emirates

LQMS Software Solutions LLC
Office No: M02 Lahej Khalifa Al Basti Building Near Emirates Post Office
P.O. Box: 116569 Al Karama, Dubai -UAE
  + 97 156 548 0200
  info@limsdubai.com

INDIA

LQMS Software Solutions LLP
B8, 3rd Floor, Blue Mount Tower
Near Infopark South Gate
Kakkand- Kochi . India 682030
  0091 9539 5617 90
  info@lqmsindia.com

INDIA

LQMS Software Solutions LLP
XXXIII/263,
Kottayam
Kerala, India 686631
  0091 9539 5617 90
  info@lqmsindia.com